告别第三方抽成!全开源民宿酒店预订系统 含预订退房核心功能
民宿酒店预订系统:ThinkPHP+Uniapp 开发的全功能管理工具
想快速拥有自己的民宿预订小程序?一款基于 ThinkPHP+uniapp+uView 开发的多门店民宿酒店预订管理系统,或许能帮你搞定从预订到运营的全流程。 【东西仅供学习禁止运营出现问题后果自负】
![图片[1]-民宿酒店预订管理系统源码 支持 WIFI 连接 / 吐槽 / 周边信息功能-朝晞小屋](https://aliyun.zxiyun.com/images/2026/01/65207-民宿酒店预订管理系统源码-支持-wifi-连接-吐槽-周边-7Aa4T6.jpg)
一、系统核心优势:快速部署 + 全开源私有化
这套系统最亮眼的特点,是 **“轻量易落地”**:
- 无需从零开发,直接部署就能上线自己的民宿预订小程序;
- 提供无加密全源代码,支持私有化部署 —— 数据、功能都掌握在自己手里,不用依赖第三方平台。
二、功能全覆盖:从预订到运营的实用工具
它把民宿日常需要的功能都打包好了,主要包括这些模块:
1. 核心预订功能
- 在线预订:支持在线支付 / 到店付,可设置免费取消时长、到店保留时长;
- 房间搜索:按日期、日期区间、门店筛选房间状态;
- 退房管理:配合预订流程完成入住后的退房操作。
2. 体验升级功能
- WIFI 连接:后台配置账号密码,住客用小程序就能一键连 WIFI;
- 评论 / 吐槽:住客可对房间评分、留言,帮民宿优化服务;
- 周边信息:可展示民宿周边配套,提升住客体验。
3. 运营管理功能
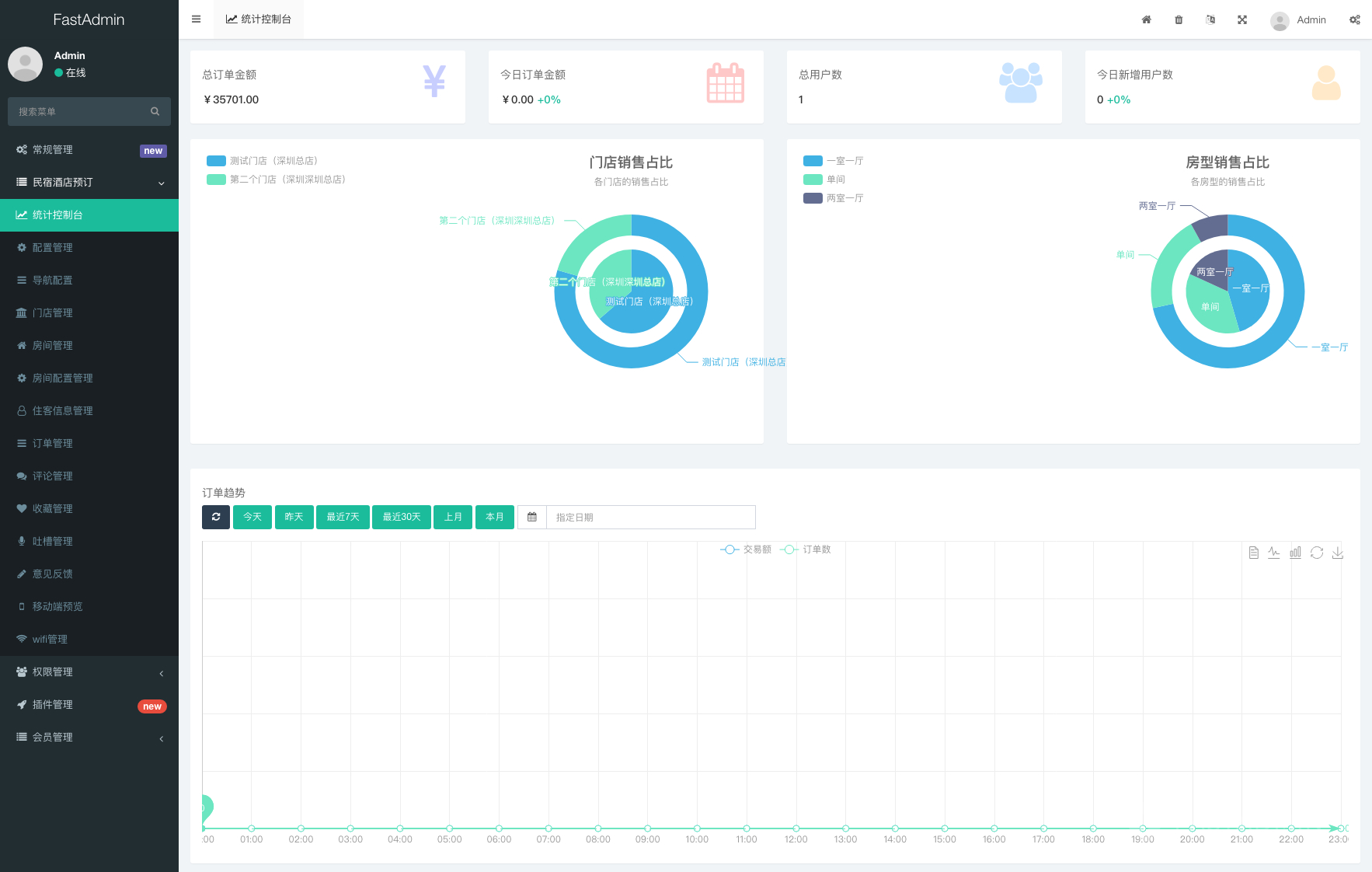
- 多门店管理:支持多店 / 单店配置,自动获取最近门店;
- 统计分析:按年 / 月 / 日统计订单数、金额,还能看当日数据和注册用户数;
- 后台录入订单:电话预订的客人,后台可直接录入订单锁定房间。
4. 个性化 + 拓展功能
- 自定义样式:后台能改背景、主题色、导航栏,不用重新编译小程序;
- 小商店:支持民宿内商品销售,住客下单后可配送到房间;
- 优惠券管理:能发满减券、折扣券,做促销活动更灵活。
三、技术特点:全端适配 + 易二次开发
系统基于uniapp+uView开发,前端支持编译成微信小程序、H5 版本,一次开发多端可用;而且提供源码,懂技术的话还能根据自己的需求二次修改功能。
如果你是民宿老板,想摆脱第三方平台的抽成、自主管理预订流程,这套系统算是个省心的选择 —— 功能全、部署快,还能自己掌控数据。
民宿酒店预订系统功能清单表
| 功能分类 | 具体功能点 | 说明 |
|---|---|---|
| 核心预订功能 | 在线预订 | 支持在线支付/到店付,可配置免费取消时长、到店保留时长 |
| 房间搜索 | 按日期、日期区间筛选房间状态;支持按门店搜索房间 | |
| 退房管理 | 配合预订流程完成入住后的退房操作 | |
| 体验优化功能 | WIFI连接 | 后台配置账号密码,住客通过小程序一键连接(仅支持微信小程序) |
| 评论/吐槽 | 住客可对房间评分、留言,帮助民宿优化服务 | |
| 周边信息展示 | 可配置民宿周边配套(餐饮、景点等),提升住客体验 | |
| 运营管理功能 | 多门店管理 | 支持多店/单店配置,自动获取最近门店;支持按门店查看房间状态 |
| 统计分析 | 按年/月/日统计订单数、订单金额;支持查看当日订单金额、注册用户数 | |
| 拓展&个性化功能 | 自定义样式 | 后台可修改背景色、主题色、导航栏,无需重新编译小程序/H5 |
| 小商店功能 | 支持商品分类、购物车,住客下单后可配送到房间 | |
| 优惠券管理 | 可发布满减券、折扣券,支持设置使用规则(如每人限领张数、有效期) | |
| 自定义导航 | 后台配置前端九宫格导航,无需重新编译小程序/H5 | |
| 技术适配 | 多端支持 | 基于uniapp开发,可编译为微信小程序、H5版本 |
| 二次开发支持 | 提供无加密源码,支持基于ThinkPHP+uView进行功能修改 |
![图片[2]-民宿酒店预订管理系统源码 支持 WIFI 连接 / 吐槽 / 周边信息功能-朝晞小屋](https://aliyun.zxiyun.com/images/2026/01/65207-民宿酒店预订管理系统源码-支持-wifi-连接-吐槽-周边-R2RSRR.jpg)
![图片[3]-民宿酒店预订管理系统源码 支持 WIFI 连接 / 吐槽 / 周边信息功能-朝晞小屋](https://aliyun.zxiyun.com/images/2026/01/65207-民宿酒店预订管理系统源码-支持-wifi-连接-吐槽-周边-0sc1VJ.jpg)
![图片[4]-民宿酒店预订管理系统源码 支持 WIFI 连接 / 吐槽 / 周边信息功能-朝晞小屋](https://aliyun.zxiyun.com/images/2026/01/65207-民宿酒店预订管理系统源码-支持-wifi-连接-吐槽-周边-Il0BXG.jpg)
![图片[5]-民宿酒店预订管理系统源码 支持 WIFI 连接 / 吐槽 / 周边信息功能-朝晞小屋](https://aliyun.zxiyun.com/images/2026/01/65207-民宿酒店预订管理系统源码-支持-wifi-连接-吐槽-周边-a1xn0m.jpg)
![图片[6]-民宿酒店预订管理系统源码 支持 WIFI 连接 / 吐槽 / 周边信息功能-朝晞小屋](https://aliyun.zxiyun.com/images/2026/01/65207-民宿酒店预订管理系统源码-支持-wifi-连接-吐槽-周边-S9HogG.jpg)
![图片[7]-民宿酒店预订管理系统源码 支持 WIFI 连接 / 吐槽 / 周边信息功能-朝晞小屋](https://aliyun.zxiyun.com/images/2026/01/65207-民宿酒店预订管理系统源码-支持-wifi-连接-吐槽-周边-hMKusQ.jpg)
![图片[8]-民宿酒店预订管理系统源码 支持 WIFI 连接 / 吐槽 / 周边信息功能-朝晞小屋](https://aliyun.zxiyun.com/images/2026/01/65207-民宿酒店预订管理系统源码-支持-wifi-连接-吐槽-周边-sTjrBw.jpg)
![图片[9]-民宿酒店预订管理系统源码 支持 WIFI 连接 / 吐槽 / 周边信息功能-朝晞小屋](https://aliyun.zxiyun.com/images/2026/01/65207-民宿酒店预订管理系统源码-支持-wifi-连接-吐槽-周边-yEnsWA.jpg)
![图片[10]-民宿酒店预订管理系统源码 支持 WIFI 连接 / 吐槽 / 周边信息功能-朝晞小屋](https://aliyun.zxiyun.com/images/2026/01/65207-民宿酒店预订管理系统源码-支持-wifi-连接-吐槽-周边-Wg0Oxt.jpg)
![图片[11]-民宿酒店预订管理系统源码 支持 WIFI 连接 / 吐槽 / 周边信息功能-朝晞小屋](https://aliyun.zxiyun.com/images/2026/01/65207-民宿酒店预订管理系统源码-支持-wifi-连接-吐槽-周边-3lTHPv.jpg)
© 版权声明
文章版权归作者所有,未经允许请勿转载。
THE END























暂无评论内容